A read-only finance dashboard that unifies banks, brokerages, exchanges, and wallets into one view.
Most personal finance software still assumes your money lives in one system.
That model is obsolete. Real financial lives are split across checking accounts, brokerages, crypto exchanges, wallets, credit cards, retirement accounts, and tax documents. Each app shows one slice. Very few show the actual balance sheet.
Clarity is built for that fragmentation. It gives you one read-only dashboard for the real shape of modern personal finance: cash, investments, liabilities, crypto, and planning tools in a single operating view.


Clarity connects to 12,000+ financial institutions across the US and Canada, plus crypto exchanges and on-chain wallets. The result is a live view of your finances without spreadsheet cleanup, tab switching, or manual reconciliation.
That matters because the old personal-finance model no longer fits how people actually hold money. A serious investor might have:
Most apps only see one slice. Clarity sees the stack.
That alone changes the job the product is doing. This is not primarily a budgeting app. It is a control panel for a fragmented balance sheet.
The platform uses read-only connections, bank-grade encryption, and a subscription model instead of data monetization. That matters because the biggest objection in finance software is trust. Clarity is built like software you pay for, not surveillance wrapped in a free app.
The app is already live and functional. You can connect accounts, see net worth, inspect transactions, track recurring bills, review taxes, and use the AI layer on top of that financial graph.
The frontend still has some quirks that are being ironed out. That is a polish issue, not a product-exists-only-in-screenshots issue. The core product is real, accessible, and usable today.
The main dashboard is already doing the right job: compressing a scattered financial life into one operating view.

From there, you can drill into the account surface instead of treating your finances like a single undifferentiated number.

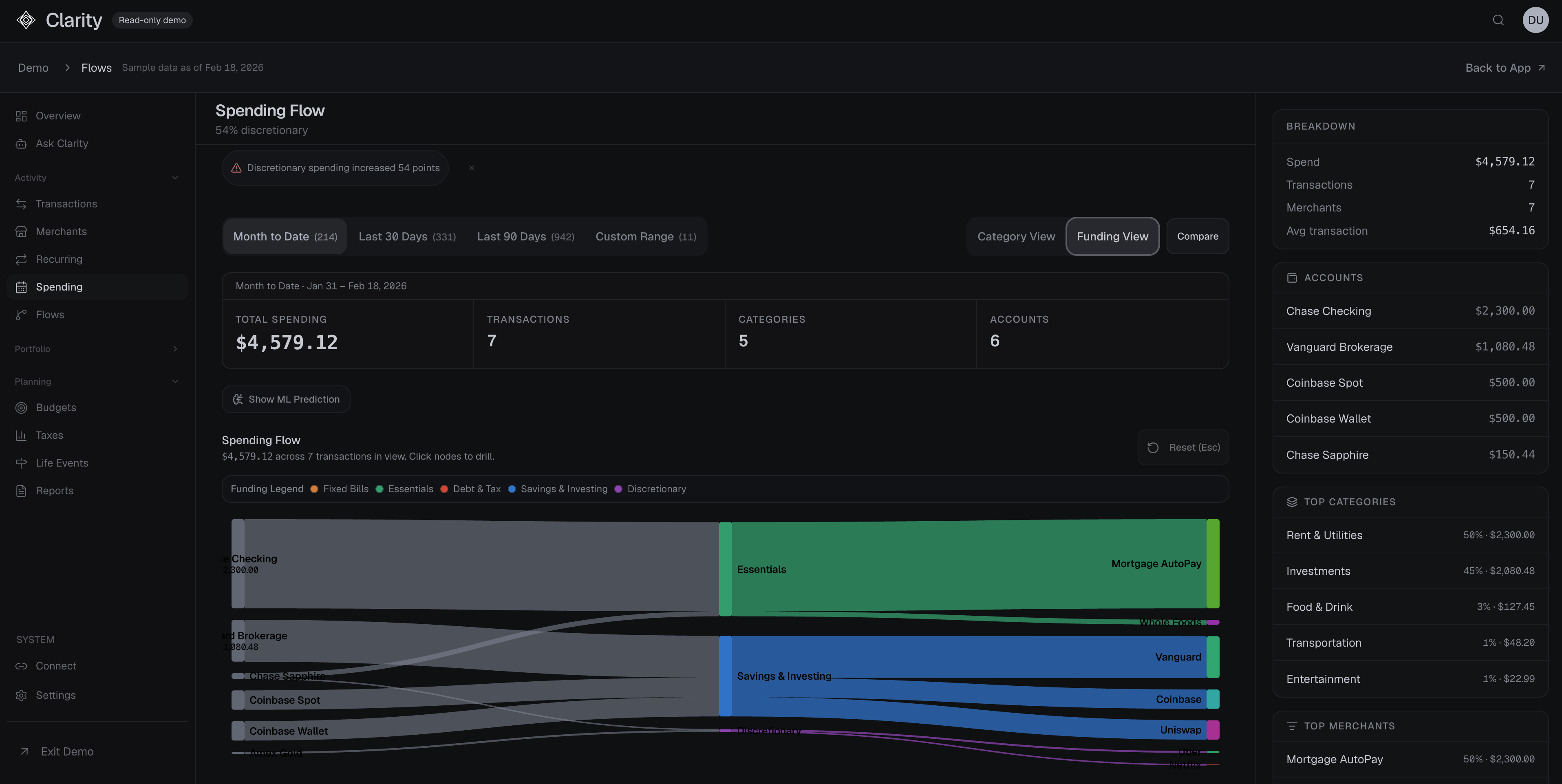
One balance sheet across TradFi and crypto: Cash, equities, exchange balances, and self-custodied wallets show up in the same place. That is the wedge. Most competitors force you to choose one world or the other.
Read-only by design: Clarity does not need trading permissions to be useful. It gives visibility without asking for more control than it needs.
AI on top of your financial graph: The AI layer is useful because it sits on top of connected financial context. It can answer practical questions about your month, your savings rate, and what changed, instead of acting like a generic chatbot with no grounding.

The product can also move from static reporting into guided explanation, which is where personal finance software usually falls apart.

Crypto tax reporting: Form 8949 exports and automated cost-basis tracking solve one of the most annoying operational problems in digital asset management.
Flexible budgeting and planning: Envelope budgeting, zero-based budgeting, retirement simulations, and household planning make the product more than a passive dashboard.





Multi-currency support: Useful if your assets, income, or spending cross jurisdictions.
The real differentiator is not budgeting. It is bridge-building.
Mint, Monarch, and YNAB are built around traditional accounts. DeBank, Zerion, and Zapper are built around wallets and on-chain positions. Almost nothing handles both cleanly, which is odd because more and more people live in both worlds at once.
If you hold ETH in self-custody, AAPL in a brokerage, and cash in a savings account, you usually need at least two or three apps to understand your position. Clarity collapses that into one surface.
That sounds simple because it should. The value is not novelty. The value is removing the need to mentally stitch together financial state across incompatible systems.

Unified visibility is not just aesthetically cleaner. It improves decisions.
Finance products usually sell features. Clarity sells compression: fewer dashboards, fewer blind spots, less manual reconciliation.
Most finance apps are good at one category and weak everywhere else. That is exactly why people end up stitching together multiple tools.
Clarity is aiming at a broader surface area: budgeting, investments, crypto and DeFi, taxes, AI assistance, and market context in one system.

That broader surface area is visible in the product itself, not just in a positioning chart.


Pricing starts below several mainstream competitors, and the free trial is now two full weeks with no credit card required. That makes the product easy to test against your real financial setup instead of evaluating it abstractly.
Clarity is for people whose money has already escaped the single-bank-account era.
If your financial life is simple, you may not need it. If your assets live across banks, brokerages, crypto platforms, and wallets, you probably do. The more fragmented your setup, the more compelling the product becomes.
In one line: Clarity is not another budgeting app. It is the control panel for a modern balance sheet.
A read-only finance dashboard that unifies banks, brokerages, exchanges, and wallets into one view.
Most personal finance software still assumes your money lives in one system.
That model is obsolete. Real financial lives are split across checking accounts, brokerages, crypto exchanges, wallets, credit cards, retirement accounts, and tax documents. Each app shows one slice. Very few show the actual balance sheet.
Clarity is built for that fragmentation. It gives you one read-only dashboard for the real shape of modern personal finance: cash, investments, liabilities, crypto, and planning tools in a single operating view.


Clarity connects to 12,000+ financial institutions across the US and Canada, plus crypto exchanges and on-chain wallets. The result is a live view of your finances without spreadsheet cleanup, tab switching, or manual reconciliation.
That matters because the old personal-finance model no longer fits how people actually hold money. A serious investor might have:
Most apps only see one slice. Clarity sees the stack.
That alone changes the job the product is doing. This is not primarily a budgeting app. It is a control panel for a fragmented balance sheet.
The platform uses read-only connections, bank-grade encryption, and a subscription model instead of data monetization. That matters because the biggest objection in finance software is trust. Clarity is built like software you pay for, not surveillance wrapped in a free app.
The app is already live and functional. You can connect accounts, see net worth, inspect transactions, track recurring bills, review taxes, and use the AI layer on top of that financial graph.
The frontend still has some quirks that are being ironed out. That is a polish issue, not a product-exists-only-in-screenshots issue. The core product is real, accessible, and usable today.
The main dashboard is already doing the right job: compressing a scattered financial life into one operating view.

From there, you can drill into the account surface instead of treating your finances like a single undifferentiated number.

One balance sheet across TradFi and crypto: Cash, equities, exchange balances, and self-custodied wallets show up in the same place. That is the wedge. Most competitors force you to choose one world or the other.
Read-only by design: Clarity does not need trading permissions to be useful. It gives visibility without asking for more control than it needs.
AI on top of your financial graph: The AI layer is useful because it sits on top of connected financial context. It can answer practical questions about your month, your savings rate, and what changed, instead of acting like a generic chatbot with no grounding.

The product can also move from static reporting into guided explanation, which is where personal finance software usually falls apart.

Crypto tax reporting: Form 8949 exports and automated cost-basis tracking solve one of the most annoying operational problems in digital asset management.
Flexible budgeting and planning: Envelope budgeting, zero-based budgeting, retirement simulations, and household planning make the product more than a passive dashboard.





Multi-currency support: Useful if your assets, income, or spending cross jurisdictions.
The real differentiator is not budgeting. It is bridge-building.
Mint, Monarch, and YNAB are built around traditional accounts. DeBank, Zerion, and Zapper are built around wallets and on-chain positions. Almost nothing handles both cleanly, which is odd because more and more people live in both worlds at once.
If you hold ETH in self-custody, AAPL in a brokerage, and cash in a savings account, you usually need at least two or three apps to understand your position. Clarity collapses that into one surface.
That sounds simple because it should. The value is not novelty. The value is removing the need to mentally stitch together financial state across incompatible systems.

Unified visibility is not just aesthetically cleaner. It improves decisions.
Finance products usually sell features. Clarity sells compression: fewer dashboards, fewer blind spots, less manual reconciliation.
Most finance apps are good at one category and weak everywhere else. That is exactly why people end up stitching together multiple tools.
Clarity is aiming at a broader surface area: budgeting, investments, crypto and DeFi, taxes, AI assistance, and market context in one system.

That broader surface area is visible in the product itself, not just in a positioning chart.


Pricing starts below several mainstream competitors, and the free trial is now two full weeks with no credit card required. That makes the product easy to test against your real financial setup instead of evaluating it abstractly.
Clarity is for people whose money has already escaped the single-bank-account era.
If your financial life is simple, you may not need it. If your assets live across banks, brokerages, crypto platforms, and wallets, you probably do. The more fragmented your setup, the more compelling the product becomes.
In one line: Clarity is not another budgeting app. It is the control panel for a modern balance sheet.